• 公众号

    每天获取免费知识

  • 视频号

    扫一扫免费观看视频

    -->
  • 直播平台

    进入视频直播平台

  • 注册会员

  • 联系客服
    点击联系客服

    在线时间:9:00-18:00

    客服微信

    xiaoniba95

    电子邮件

    coolgou1987@126.com
  • 客服微信

    扫描二维码

    添加客服微信号

  • APP下载

    制冷APP

    制冷百家网络大学

  • 微信公众

    扫描二维码

    关注制冷百家微信公众号

制冷百家免费学习平台 门户 制冷原理

理论制冷循环与实际制冷循环的区别是什么

2021-6-29 21:14

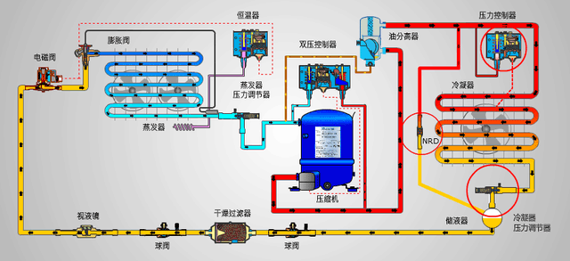
点击图片下载:《翅片式换热器设计与仿真课程资料》一、我们先来看下理论制冷循环:点击以下视频,为理论制冷循环的视频讲解课程理论制冷循环包含四大件:1)、压缩机:系统心脏,压缩升压,输送制冷剂流量2)、冷凝器 ...

点击图片下载:《翅片式换热器设计与仿真课程资料》

一、我们先来看下理论制冷循环:

点击以下视频,为理论制冷循环的视频讲解课程

理论制冷循环包含四大件:


1)、压缩机:系统心脏,压缩升压,输送制冷剂流量

2)、冷凝器:制冷剂冷凝相变,排放热量

3)、蒸发器:制冷剂蒸发相变,输出制冷量;

4)、节流阀:节流降压,调节制冷剂流量


我们说的理论制冷循环,是建立在如下的假设上的:


1)、两个无温差传热:制冷剂与高温热源和低温热汇之间无温差传热;

2)、两个饱和态:出蒸发器饱和气体,出冷凝器饱和液体;

3)、无压损:除压缩机和节流装置有压力升降之外,其他无压损;

4)、无漏热:除蒸发器和冷凝器外,其他部分与外界无热交换;

5)、无耗散:压缩过程为等熵压缩;


理论制冷循环的压焓图和温熵图:

1)、理论循环:两个等压过程,一个等熵过程,一个绝热等焓节流过程

2)、点1:饱和气体,蒸发压力等压线与饱和气体线交点

3)、点2:过热气体,冷凝压力等压线与压缩过程等熵线交点;

4)、点3:饱和液体,冷凝压力等压线与饱和液体线的交点;

5)、点4:气液两相态,蒸发压力等压线与h等焓线的交点


理论制冷循环的热力计算:



二、实际的制冷循环:

1)、4-0-1蒸发相变过程:压降使蒸发压力和蒸发温度都下降,出口过热;


2)、1a-1b-1吸气管和压缩吸气过程:存在压降和温升;


3)、1-2-2压縮过程和排气过程:先吸热熵增后放热熵减,排气过程压损;


4)、2a-3冷却冷凝过程:压降会减小冷疑压力(温度)和出口过冷态;


5)、3-4绝热节流过程:等焓,不可逆,熵增;


1、实际过冷循环的影响:

1、过冷度的影响:增大通过节流机构进入蒸发器的制冷剂流量,减小进入蒸发器制冷剂的干度,都会增大制冷量。

冷凝器逆流布置方式,有利于增大过冷度:

2、实际过热循环的影响:

吸气过热度定义:△T=T1’-T1,其中1-1'在吸气管和压缩机吸热过程

过热分类:产生制冷量是有用过热,否则是无用过热

3、实际管路传热和压降的影响:

1)、吸气管温度低,吸热,无用过热,有害;吸气管流阻,压力降低吸气比容增大,增大压比,排气温度升高,有害。


2)、排气管温度高,放热,减少冷凝负荷,有利;排气管流阻,排气压力升高,增大压比,比功增大,排气温度升高,有害。


3)、高压液管吸热或放热,放热增大过冷度,有利;吸热减小过冷度,有害。


4)、液管吸热,液体气化,增大蒸发器入口度,q减小;低压液管流阻,抬高节流出口压力,减小阀前后压差,减小制冷剂流量。


《未完待续》


本节课节选自:《制冷原理100课系列课程》,全套课程的学习,点击以下图片进入学习:

推广:


点击图片下载:《excel做制冷系统计算和仿真》的资料包:


鲜花

握手

雷人

路过

鸡蛋
该文章已有0人参与评论

请发表评论

全部评论

粉丝 阅读2587 回复0
关闭

站长推荐课程 上一条 /1 下一条

制冷行业在线学习平台
资 料 申 明
本网站只做资料收集和整理
整理不易,接受自愿打赏

联系微信号

tuzige1986 在线QQ咨询
{360自动收录;}