• 公众号

    每天获取免费知识

  • 视频号

    扫一扫免费观看视频

    -->
  • 直播平台

    进入视频直播平台

  • 注册会员

  • 联系客服
    点击联系客服

    在线时间:9:00-18:00

    客服微信

    xiaoniba95

    电子邮件

    coolgou1987@126.com
  • 客服微信

    扫描二维码

    添加客服微信号

  • APP下载

    制冷APP

    制冷百家网络大学

  • 微信公众

    扫描二维码

    关注制冷百家微信公众号

系统研发

  • 制冷系统膨胀装置(节流机构)知识8——膨胀阀感温包的充注
    制冷系统膨胀装置(节流机构)知识8——膨胀阀感温包的充注
    热力膨胀阀使用的充注有四种: 1、通用充注 (标准反应时间) 2、MOP充注 (反应时间非常快) 3、带压载物的MOP充注 (较通用充注稍慢) 4、吸附充注 (反应时间慢)……
    admin
    时间:2018-10-24 17:58 | 阅读:3885 | 回复:0
  • 制冷系统膨胀装置(节流机构)知识8——膨胀阀过热度与过冷度
    制冷系统膨胀装置(节流机构)知识8——膨胀阀过热度与过冷度
    1、过热度 所谓过热度,是指在感温包处测得的制冷剂蒸气温度高出其露点温度的度数。 过热度的测量方法:在尽可能靠近感温包的位置测量蒸发压力,并将读数换算成温度,然后用感温包处测得的实际温度减去该温度。 过热 ...……
    admin
    时间:2018-10-24 17:55 | 阅读:7066 | 回复:0
  • 制冷系统膨胀装置(节流机构)知识7——热力膨胀阀内平衡与外平衡
    制冷系统膨胀装置(节流机构)知识7——热力膨胀阀内平衡与外平衡
    正如我们在前面几页看到的那样,膨胀阀在三种基本压力的作用下工作:感温包压力(Pb)、平衡口压力(Pe)和弹簧压力(Ps)。 平衡口压力是阀门感应到的蒸发器压力。这适用于压力及压力/温度可变的膨胀装置。 将蒸发 ...……
    admin
    时间:2018-10-24 17:49 | 阅读:2305 | 回复:0
  • 制冷系统膨胀装置(节流机构)知识6——详解热力膨胀阀
    制冷系统膨胀装置(节流机构)知识6——详解热力膨胀阀
    热力膨胀阀的核心是一个感温元件(1),它通过一个膜片与阀体(2)隔开。 阀体内的其他主要元件有过滤器(3)、弹簧(4)和流口组件(5)。 一条毛细管将元件和感温包(6)连接起来。 工作原理 热力膨胀阀在三种基 ...……
    admin
    时间:2018-10-24 17:47 | 阅读:2649 | 回复:0
  • 制冷系统膨胀装置(节流机构)知识5——电子膨胀阀
    制冷系统膨胀装置(节流机构)知识5——电子膨胀阀
    1、工作原理 1、温度传感器用于测量离开蒸发器的过热蒸气的温度。 2、压力变送器用于测量蒸发器出口处的蒸发器压力。控制器将压力信号转换成制冷剂的饱和温度测量值。 3、然后用过热蒸汽温度减去饱和温度,以求得过 ...……
    admin
    时间:2018-10-24 17:45 | 阅读:2953 | 回复:0
  • 制冷系统膨胀装置(节流结构)知识4——热力膨胀阀
    制冷系统膨胀装置(节流结构)知识4——热力膨胀阀
    热力膨胀阀是最通用的膨胀阀,也是商用制冷系统最常用的膨胀阀。 热力膨胀阀在蒸发器出口处维持一定水平的过热度,从而防止压缩机发生液击——一旦液态制冷剂流经感温包所在的位置,它会试着关闭。 Pb-感温包压力 Ps ...……
    admin
    时间:2018-10-24 17:43 | 阅读:2848 | 回复:0
  • 制冷系统膨胀装置(节流结构)知识3——自动膨胀装置
    制冷系统膨胀装置(节流结构)知识3——自动膨胀装置
    4膨胀装置—自动膨胀装置 自动膨胀阀(AEV)又名恒压膨胀阀,其作用是维持恒定压力,从而维持蒸发器温度恒定。 通过喷嘴降低压力。 Pa-大气压力 Ps-弹簧压力 Pfs-随动弹簧压力(取决于设计) Pe-蒸发器压力 Pa+Ps ...……
    admin
    时间:2018-10-24 17:40 | 阅读:2184 | 回复:0
  • 制冷系统膨胀装置(节流结构)知识2——毛细管概述
    制冷系统膨胀装置(节流结构)知识2——毛细管概述
    毛细管是一条细长的管子,整条管子的直径相同,用于1:1制冷系统(即一台压缩机和一个蒸发器)。 “毛细管”一词其实并不准确,因为在毛细管的制冷应用中,表面张力并不重要。 制冷剂毛细管的内管直径通常为0.5 mm至 ...……
    admin
    时间:2018-10-24 17:38 | 阅读:2404 | 回复:0
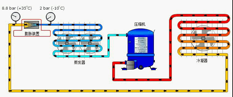
  • 制冷系统膨胀装置(节流结构)知识1——功能与分类
    制冷系统膨胀装置(节流结构)知识1——功能与分类
    1膨胀装置—功能概述 膨胀装置能限制液态制冷剂流出冷凝器,产生从高冷凝压力至低蒸发器压力的压降,从而使温度下降。 膨胀装置可控制液态制冷剂注入蒸发器。 2膨胀装置—类型 制冷系统使用的膨胀装置分为固定流 ...……
    admin
    时间:2018-10-24 17:32 | 阅读:3027 | 回复:0
  • 空调电子膨胀阀的特性曲线(开度与蒸发温度、冷凝温度的关系)
    空调电子膨胀阀的特性曲线(开度与蒸发温度、冷凝温度的关系)
    1、蒸发器侧的温度变化曲线 下图为压缩机运行频率58Hz,制冷剂充注量1000g时电子膨胀阀开度与蒸发温度、吸气温度和吸气有效过热度的特性曲线。 蒸发温度随膨胀阀开度增大而逐渐升高,且上升幅度逐渐趋于水平,吸气 ...……
    admin
    时间:2018-10-24 17:29 | 阅读:13842 | 回复:0
  • 毛细管长度对制冷系统参数的影响分析
    毛细管长度对制冷系统参数的影响分析
    1、对吸气,排气温度及压力的影响 相同充注量时,毛细管越短,制冷剂流量越大,所以吸气温度,排气温度都会下降;同理,毛细管一定时,充注量越大,制冷剂流量越大,吸气温度,排气温度也是下降。 但流量的增大,使 ...……
    admin
    时间:2018-10-20 21:55 | 阅读:3412 | 回复:0
  • 毛细管的结构设计与长度的计算方法
    毛细管的结构设计与长度的计算方法
    今天简单介绍一下毛细管长度的估算方法: 一、毛细管的结构设计: 制冷设备的结构有多种多样,而用户对不同制冷设备的要求也不一样,所以在毛细管的结构设计上也有所不同。 1.单根毛细管 对于一般的冰箱或单冷型的 ...……
    admin
    时间:2018-10-20 21:51 | 阅读:10717 | 回复:0
  • 各压力降对制冷系统的影响分析
    各压力降对制冷系统的影响分析
    1、吸气管道 1)、从蒸发器出口到压缩机吸气入口之间的管道称为吸气管道 2)、吸入管道对循环性能的影响最大。 3)、吸入管道中的压力降始终是有害的,它使得吸气比容增大,压缩机的压力比增大,单位容积制冷量减少 ...……
    admin
    时间:2018-10-20 21:50 | 阅读:3026 | 回复:0
  • 制冷系统的“焓”、“熵”,你真的懂吗?
    制冷系统的“焓”、“熵”,你真的懂吗?
    蒸气压缩式制冷的整个循环分四个步骤: 压缩、冷凝、节流、蒸发 蒸气压缩式制冷理论循环的主要特征: 等熵压缩、高压冷凝、等焓节流、低压蒸发 冷凝和蒸发过程这里先不阐述,着重介绍等焓节流和等熵压缩 1等 ...……
    admin
    时间:2018-10-20 21:46 | 阅读:6695 | 回复:0
  • 新型制冷技术——激光制冷原理与使用
    新型制冷技术——激光制冷原理与使用
    1、基本原理 1、多普勒制冷技术 我们周围的一切分子和原子都在进行着永不停息的无规则热运动,而温度这是表征这种热运动剧烈程度物理量,温度越高,其热运动越剧烈,反之,运动越趋平缓。 通过降低这些分子或原子的 ...……
    admin
    时间:2018-10-20 21:44 | 阅读:3119 | 回复:0
123下一页
制冷百家教育

扫一扫二维码关注我们每天获取免费干货

关闭

站长推荐课程 上一条 /1 下一条

制冷行业在线学习平台
资 料 申 明
本网站只做资料收集和整理
整理不易,接受自愿打赏

联系微信号

tuzige1986 在线QQ咨询
{360自动收录;}